The ContactSwing dashboard provides comprehensive insights into your communication channels, customer interactions, and business performance. This guide covers all dashboard features and how to interpret the analytics.
Overview Metrics
The main dashboard displays key performance indicators at a glance:
- Total Sessions: Complete count of all communication sessions
- Total Customers: Number of unique customers in your system
- Total Campaigns: All campaigns created
- Active Campaigns: Currently running campaigns
The session breakdown shows distribution across communication channels: Voice, Email, WhatsApp, SMS, and Chat.
Voice Analytics
Call Statistics
Monitor your voice communication performance with detailed metrics:
- Total Calls: Complete call volume
- Completed Calls: Successfully connected calls
- Failed Calls: Calls that couldn’t be established
- No Answer Calls: Calls with no response
- Busy Calls: Calls to busy numbers
- Voicemail Calls: Calls that went to voicemail
Call Direction
- Incoming: Calls received by your system
- Outgoing: Calls initiated by your system
Duration Analytics
Track call duration patterns:
- Total Duration: Cumulative minutes across all calls
- Average Duration: Mean call length per session
Call Status Distribution
Visual breakdown of call outcomes showing the percentage distribution of:
- Completed calls
- Failed calls
- No answer calls
- Busy calls
- Voicemail calls
Customer Engagement by Channel
Unique customer interactions across communication methods:
- Voice
- SMS

Performance Insights
Product Improvement Recommendations
The system provides actionable insights including:
- Things to Address: Areas requiring attention
- Campaign Alerts: Important notifications about campaign performance
- Recent Activities: Latest system events and updates

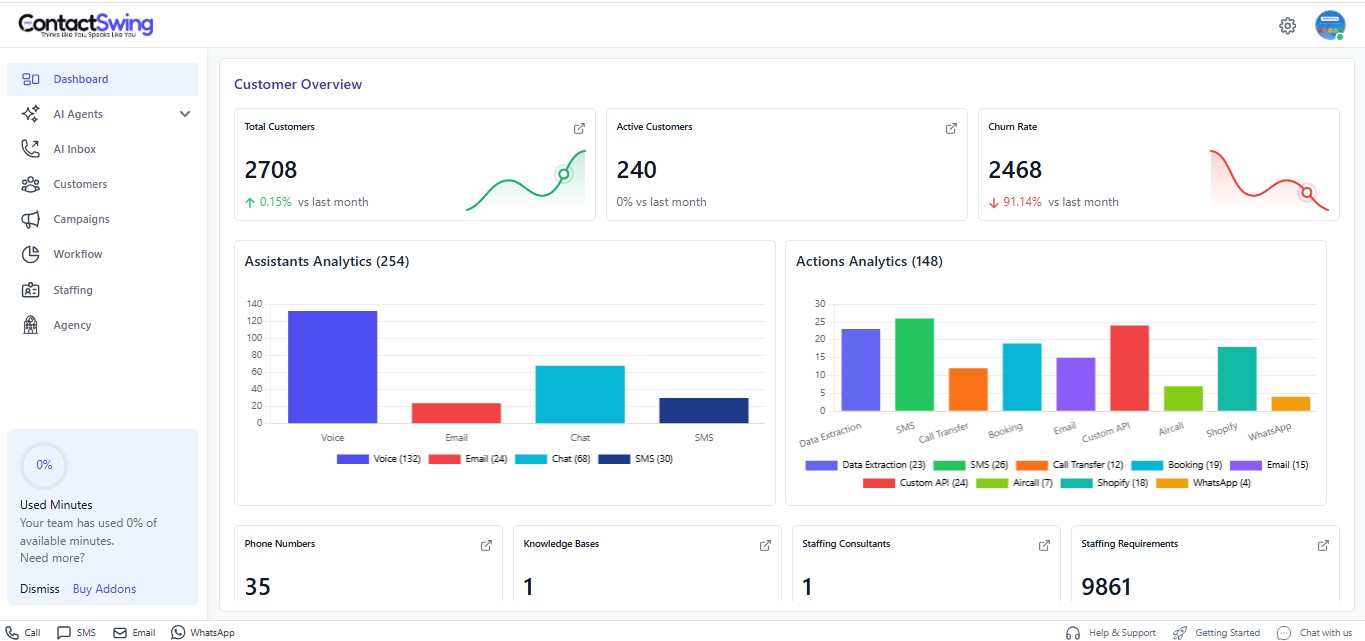
Customer Overview
Key customer metrics:
- Total Customers: Complete customer count
- Active Customers: Currently engaged customers
- Churn Rate: Customer retention percentage
Assistant Analysis
Performance breakdown by communication channel:
- Voice
- SMS
- Chat
Action Analysis
Integration and automation performance:
- Data Extraction
- API Integration
- Real-Time Booking
- Shopify
- Aircall
- Custom API
System Resources
- Phone Numbers: Total available phone numbers
- Knowledge Base: Number of knowledge bases

